Моделирование процессов производств поливинилхлорида и каустика, хлора и водорода электролитическим методом
- Авторы: Мешалкин В.П.1, Шулаева Е.А.2, Коваленко Ю.Ф.2, Шулаев Н.С.2
-
Учреждения:
- РХТУ им. Д.И. Менделеева
- Институт химических технологий и инжиниринга ФГБОУ ВО УГНТУ в г. Стерлитамаке
- Выпуск: Том 58, № 6 (2024)
- Страницы: 681-689
- Раздел: Статьи
- Статья опубликована: 15.12.2024
- URL: https://bakhtiniada.ru/0040-3571/article/view/283272
- DOI: https://doi.org/10.31857/S0040357124060023
- EDN: https://elibrary.ru/VJHJMZ
- ID: 283272
Цитировать
Аннотация
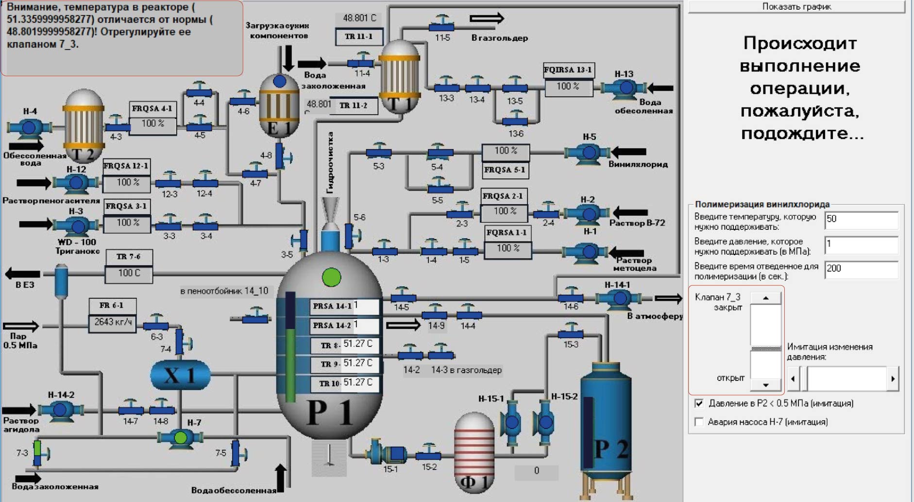
В представленной работе описаны оригинальные компьютерные тренажерные комплексы, отличающиеся от известных цифровых двойников химико-технологических систем, разработанных в программных пакетах таких сред моделирования, как Aspen Plus, Visual Modeler, Unisim Design, HYSYS, ChemCad и др., тем, что математические модели были разработаны для конкретных процессов на основе фундаментальных законов и эмпирических соотношений. Предлагаемые комплексы могут быть использованы для определения способов интенсификации химико-технологических процессов, используя знания параметров технологических сред на “микроуровне”, полученных при моделировании. Описан цифровой двойник процесса полимеризации винилхлорида, позволяющий определять молекулярно-массовое распределение молекул полимера, с учетом распределения температуры полимер-мономерных частиц. Цифровой двойник процесса полимеризации винилхлорида позволяет определять физико-химические свойства поливинилхлорида в процессе полимеризации, будет способствовать проведению анализов режимов технологических процессов, прогнозировать изменение параметров при возникновении нештатных ситуаций, что повысит уровень безаварийности функционирования. Приведено описание цифрового двойника, моделирующего параметры электролизера в производстве едкого натра, хлора и водорода, в основу которого положена математическая зависимость вольт-амперной характеристики от температуры процесса. Использование цифрового двойника процесса электролиза производства едкого натра, хлора и водорода дает возможность моделировать технологические параметры работы электролизера, что позволяет устанавливать оптимальные режимы проведения технологических процессов и прогнозировать изменение параметров при возникновении нештатных ситуаций.
Полный текст
Об авторах
В. П. Мешалкин
РХТУ им. Д.И. Менделеева
Email: eshulaeva@mail.ru
Россия, Москва
Е. А. Шулаева
Институт химических технологий и инжиниринга ФГБОУ ВО УГНТУ в г. Стерлитамаке
Автор, ответственный за переписку.
Email: eshulaeva@mail.ru
Россия, Стерлитамак
Ю. Ф. Коваленко
Институт химических технологий и инжиниринга ФГБОУ ВО УГНТУ в г. Стерлитамаке
Email: eshulaeva@mail.ru
Россия, Стерлитамак
Н. С. Шулаев
Институт химических технологий и инжиниринга ФГБОУ ВО УГНТУ в г. Стерлитамаке
Email: eshulaeva@mail.ru
Россия, Стерлитамак
Список литературы
- Кафаров В.В., Мешалкин В.П. Анализ и синтез химико-технологических систем. М.: Химия, 1991.
- Кафаров В.В. Методы кибернетики в химии и химической технологии. М.: Химия, 1985.
- Кафаров В. В., Глебов М.Б. Математическое моделирование основных процессов химических производств: учеб. пособие для вузов. М.: Высш. шк., 1991.
- Кафаров В.В., Перов В.Л., Иванов В.А., Бобров Д.А. Системный подход к оптимальному проектированию химико-технологических систем // Теорет. основы хим. технологии. 1972. Т. 6. № 5. С. 908.
- Романков П.Г., Фролов В.Ф., Флисюк О.М. Методы расчета процессов и аппаратов химической технологии. СПб.: ХИМИЗДАТ, 2009.
- Кафаров В.В., Дорохов И.Н., Кольцова Э.М. Системный анализ процессов химической технологии. Энтропия и вариационные методы неравновесной термодинамики в задачах химической технологии. М.: Наука, 1988.
- Дозорцев В.М. Компьютерные тренажеры для обучения операторов технологических процессов. М.: СИНТЕГ, 2009.
- Шулаева Е.А. Совершенствование технологических производств на основе моделирования процессов химических технологий: монография. Уфа: Изд-во “Нефтегаз. дело”, 2018.
- Коваленко Ю.Ф., Шулаева Е.А., Шулаев Н.С. Применение поливинилхлорида для нанокомпозитов (анализ и оптимизация показателей качества) // Нанотехн-ии в строит-ве. 2023. Т. 15. № 6. С. 519. [Kovalenko Ju.F., Shulaeva E.A., Shulayev N.S. Application of polyvinyl chloride for nanocomposites (analysis and optimization of quality indicators) // Nanotechnologies in construction. Eng. 2023. V. 15. № 6. P. 519.]
- Шулаева Е.А., Коваленко Ю.Ф., Шулаев Н.С. Имитационно-моделирующий комплекс технологического процесса неорганической химии (производство едкого натра, хлора и водорода электролитическим методом). Свид. о гос. рег. пр. для ЭВМ № 2017661819 РФ. 2017.
- Шулаева Е.А., Коваленко Ю.Ф. Моделирование и расчет технологической аппаратуры производства поливинилхлорида суспензионным способом. Свид. о гос. рег. пр. для ЭВМ № 2024667117 РФ. 2024.
- Shulaeva E.A., Shulayev N.S., Kovalenko Ju.F. Modeling of the process of electrolysis production of caustic, chlorine and hydrogen // International Conference on Information Technologies in Business and Industry 2016 IOP Publishing IOP Conf. Series: Journal of Physics: Conf. Series 803. 2017. 012148.
- Павлюкевич Н.В. Введение в теорию тепло- и массопереноса в пористых средах // Сб. тр. Ин-т тепло- и массообмена им. А.В. Лыкова НАНБ. Минск, 2003. С. 140.
- Павлов В.П., Кулов Н.Н., Керимов Р.М. Совершенствование химико-технологических процессов на основе системного анализа // Теор. основы хим. техн. 2014. Т. 48. № 2. С. 131.
- Плановский А.Н., Николаев П.И. Процессы и аппараты химической и нефтеперерабатывающей технологии. 3-е изд. М.: Химия, 1987.
- Тагер А.А. Физико-химия полимеров: 4-е изд., перераб. и доп.: учеб. пособие для хим. фак. ун-тов под ред. А.А. Аскадского. М.: Научный мир, 2007.
- Ульянов В.М., Гуткович А.Д., Шебырев В.В. Технологическое оборудование производства суспензионного поливинилхлорида: Монография. Н. Новгород, 2004.
- Получение и свойства поливинилхлорида. Под ред. Е.Н. Зильбермана. М.: Химия, 1968.
- Якименко Л.М., Пасманик М.И. Справочник по производству хлора, каустической соды и основных хлорных продуктов. М.: Химия, 1976.
- Афанасьева Р.А. Новые направления в производстве хлора, каустической соды и конструирования электролизеров // Хим. технология. 2006. № 3. С. 18.
Дополнительные файлы














